Skip to main content

Smarter Interpreter Management with Real-Time Data in WorkforceOS

WorkforceOS is a centralized platform that helps organizations manage interpreter services with better visibility and fewer delays. Track fulfillment rates, manage costs, and respond to issues in real time—all in one place.

Schedule a Demo

Why Interpreter Data Matters

Too often, interpreter scheduling and vendor oversight are reactive. Without clear data, teams are stuck with delays and inconsistent service.

WorkforceOS puts real-time data at the center of interpreter operations, giving you the visibility to plan ahead, track performance, and spot issues early.

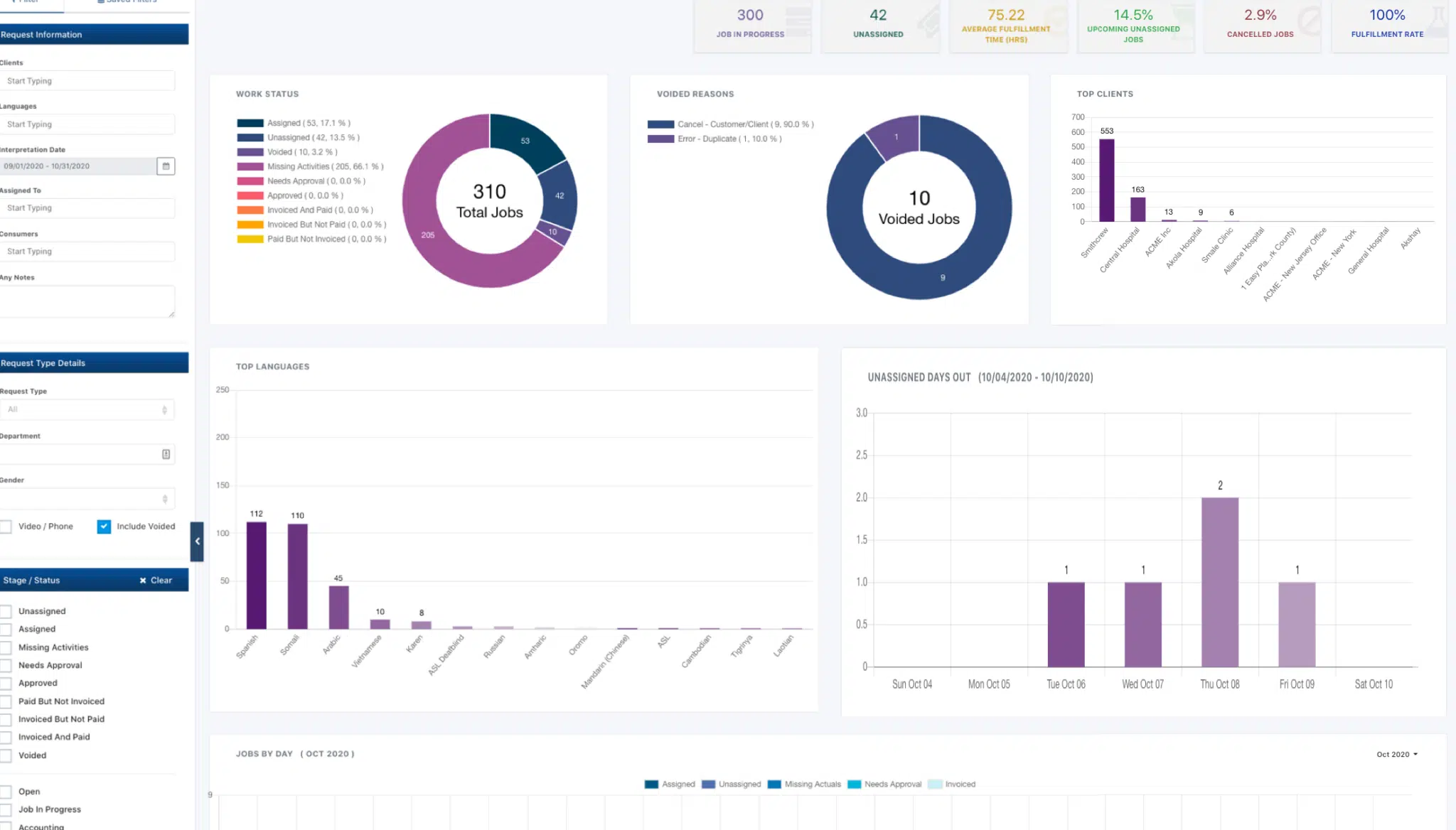
Data Insights from WorkforceOS

Performance Trends: Monitor fulfillment rates, wait times, interpreter response times, and job completion rates.
Cost Tracking: Compare in-house vs. vendor spending, track interpreter pay rates, and identify budget shifts by department or location.
Compliance Activity: Maintain audit-ready documentation for Title VI, ADA, and internal SLAs, including interpreter credentials and session timestamps.
Scheduling Gaps: Flag missed appointments, no-shows, or last-minute cancellations before they disrupt service.
Language Demand Patterns: Track which languages are requested most often and adjust staffing or vendor partnerships accordingly.
Unassigned Requests: Identify which jobs remain unfilled and how long they’ve been open.
Late Starts and Early Ends: Spot trends in delayed or shortened sessions that may affect service quality.
Vendor Fulfillment Comparison: See which vendors consistently deliver and which need follow-up.

Real-Time Dashboards in Action

Custom dashboards give your team a live view of what’s working and what’s not. Quickly see interpreter availability, track service delivery, and spot patterns that require attention, without waiting on a monthly report or digging through spreadsheets.

See WFOS in Action
Propio Workforce OS dashboard
laptop-workforce

Built for Reporting and Compliance

Whether you need data for audits, contract oversight, or internal metrics, Workforce OS simplifies reporting with automated logs and export-ready formats.

No more scrambling to compile fulfillment rates or cost summaries. The data is always ready when you need it.

See the Bigger Picture

Historical data helps forecast demand and shift resources accordingly.

Over time, trends in cancellations, vendor performance, or language needs reveal where your strategy should shift, helping you move from reactive to proactive.

Why Teams Trust WorkforceOS

Real-Time Dashboards: Get immediate visibility into key metrics without relying on manual reports.
Faster Response Times: Act quickly on missed appointments, late arrivals, or open requests with automated alerts.
Audit-Ready Records: Export clean, time-stamped documentation for Title VI, ADA, and internal SLA reviews.
Clear Vendor Insights: Compare fulfillment rates and costs across vendors to support better decisions.

Less Time Chasing Data: Cut down on hours spent pulling information from multiple sources—WFOS brings it all together.

Improved Accountability: Track performance trends over time to identify reliable partners and address recurring service issues.

Start Using Your Data, Not Just Collecting It

Track interpreter vendor performance, manage costs, and simplify compliance—all in one place. Workforce OS centralizes how organizations assign jobs, monitor fulfillment, and oversee both internal and external vendor activity in real time.

Get a Custom Quote

Explore the Language Services Industry